这个系统相当于网站用户分析+网站状态监控+服务器状态监控多合一的工具,自已搭建自己用,挺不错的。
安装
使用DOCKER部署:
wget https://raw.githubusercontent.com/msgbyte/tianji/master/docker-compose.yml
docker compose up -d
默认端口12345,可以在 docker-compose.yml 文件里修改。
使用nginx做一个反代,就可以访问了。
默认用户名密码都是admin,注意及时修改。
仪表板

这个仪表板,可以根据自己的需求,自己添加网站用户分析情况和网站状态情况,好像服务器的不能添加在这里。
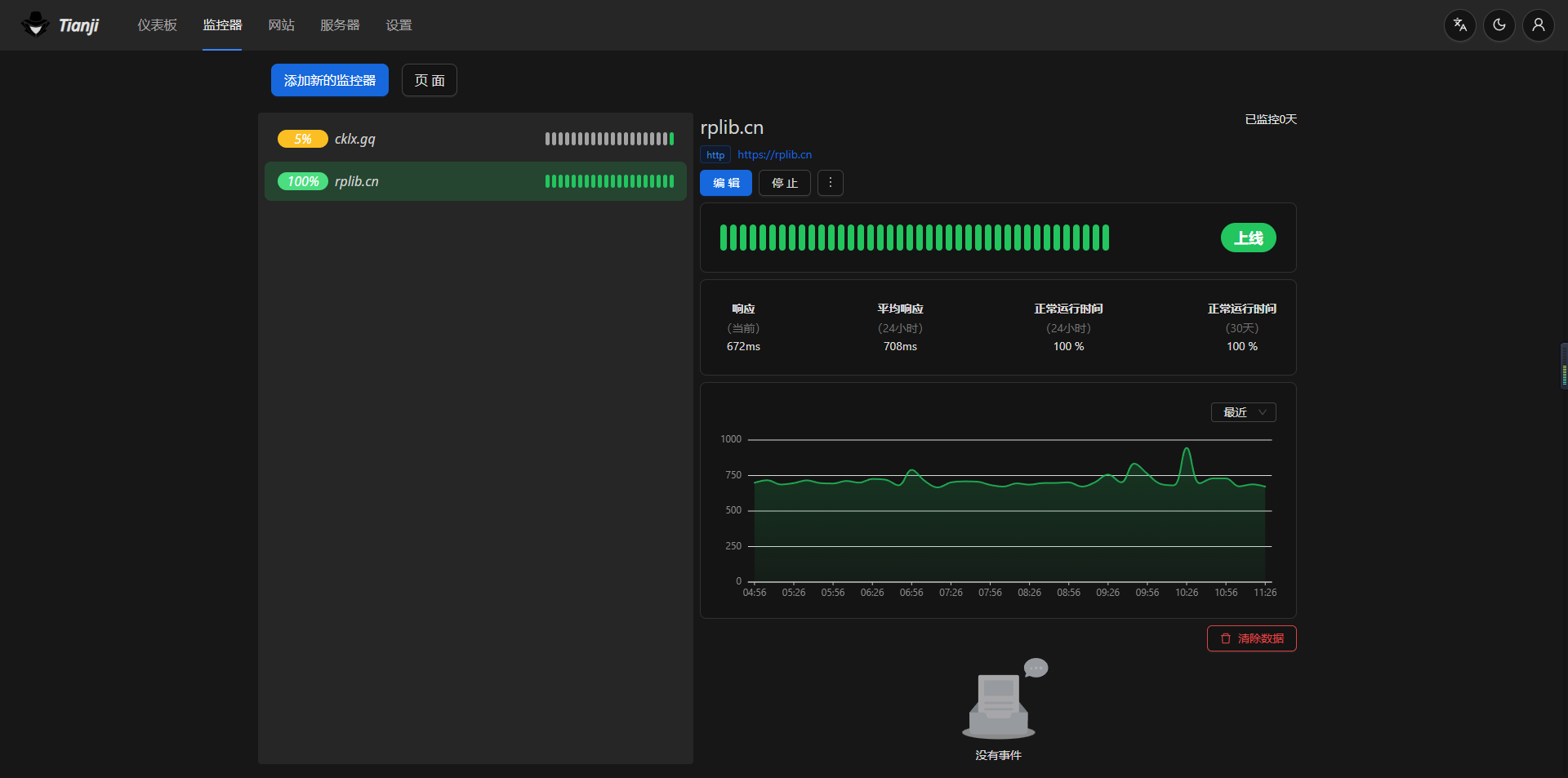
监控器

这里可以添加一些要监控的接口、网站、应用、服务等,添加后就可以看到每个网站的访问状态和分析。

网站用户分析
这个使用非常简单,添加一个网站,然后把代码放在你网站的头部,就能看到用户访问的分析数据了。
服务器监控
这个有点类似于哪吒监控,不过只是一个简单的服务器状态和数据查看,没有哪吒那么强大。
使用起来也简单,点击添加服务器,把里的代码弄到服务器上运行一下就好了。
通知
这个功能可以配置邮箱、telegram电报、还有开源的通知整合系统 Apprise
其他
系统支持变更语言、亮暗样式调节。
最后,放上github的链接:https://github.com/msgbyte/tianji
本文由 admin 创作,采用 知识共享署名4.0 国际许可协议进行许可。
本站文章除注明转载/出处外,均为本站原创或翻译,转载前请务必署名。